SEIS

INFORSALUD 2004
Madrid, 24-26 de marzo de 2004

La Cooperación entre Redes Sanitarias

[Entrada] [Actividades] [Revista I+S] [Solicitud de Inscripción SEIS] [Búsquedas]


Inicio
Objetivo
Comités
Fechas
Áreas
Cronograma
Programa
HTML PDF

Pósters
Inscripción

¿Cómo llegar a la sede del Congreso?

Secretaría Técnica:

CEFIC
C/ Olimpo, 33, 1º C
28043 - Madrid
Telfs: (91) 388 94 78 / 79
Fax: (91) 388 94 79

Enviar correo a la Secretaría
cefic@cefic.com
 

 

 


VII CONGRESO NACIONAL DE INFORMÁTICA DE LA SALUD

 

UTILIZACIÓN DE LAS PDA EN LOS SISTEMAS DE INFORMACIÓN PARA ENFERMERÍA

A. GARCIA-LINARES, D. RECHE, J. M. RICHARTE

Departamento de I+D+i. Novasoft Sanidad S.A.
{aglinares@novasoft.es, dreche@novasoft.es, jmricharte@novasoft.es}

Resumen. La utilización de las PDA como herramienta clínica está determinada por las limitaciones en la interfaz (debido al pequeño tamaño y poca definición de pantalla), así como por las dificultades para la introducción de datos. Estás limitaciones se han visto compensadas por la aparición de la tecnología inalámbrica Gíreles y la gran movilidad de estos pequeños periféricos. Estos hechos hacen que la utilización de las PDA en las tareas propias de enfermería sean posibles gracias a un esfuerzo orientado a la optimización del interfaz de usuario (que exige grandes esfuerzos en el diseño de las pantallas), el análisis detenido de los datos más importantes que deben ser implementadas, la realización de tareas semiautomáticas que faciliten la realización de ciertas tareas, así como aprovechar al máximo el gran potencial de movilidad que aportan estos dispositivos. En el presente trabajo mostramos la experiencia de Novasoft en la implementación de un Sistema de Información para Enfermería accesible, entre otros dispositivos, desde PDA.

1. Introducción

Una vez hemos construido un Sistema de Información para Enfermería con las funcionalidades necesarias para este colectivo, y funcionando sobre ordenadores PC de sobremesa convencionales, nos damos cuenta de la gran movilidad que estos profesionales tienen, y de lo engorroso que a veces puede resultar la utilización del clásico PC. De forma inmediata nos asaltan preguntas que podemos diferenciar en dos grandes apartados: ¿Hasta que punto las PDA pueden ser aplicadas para estas tareas con las limitaciones que tienen?, ¿Podemos dotar de movilidad real a estos profesionales utilizando estos dispositivos? .

Las PDA, casi desde su origen, han sido utilizadas dentro del ámbito clínico, pero casi siempre siendo consideradas como agendas electrónicas evolucionadas, y sólo en casos limitados están siendo aplicados como verdaderos "ordenadores portátiles". Siguiendo esta consideración podemos establecer que las PDA, en el medio hospitalario, tienen prácticamente las mismas posibilidades de un mini ordenador portátil, y por tanto podríamos acceder a historias clínicas de nuestros enfermos, acceder a pruebas diagnósticas realizadas on-line, introducir peticiones y tratamientos en la Base de datos del hospital, utilizarlas como sistemas de ayuda, etc.

Pero, aunque puedan satisfacer nuestras necesidades, hay que ser conscientes de las limitaciones tecnológicas que estos dispositivos tienen, destacando las limitaciones de memoria, el tamaño de su pantalla y la necesidad de complementos adicionales (como tarjetas de memoria , tarjetas wireless, etc) y su interfaz para escritura (aún cuando existen teclados externos y distintos programas instalables, como el Transcriber, que traducen al procesador de textos los trazos manuales.

2. PDAs y Redes inalámbricas

Es indudable que el desarrollo de la informática, confía en el sector de las aplicaciones móviles (o wireless). La combinación de las dos aplicaciones: red inalámbrica e interfaz portátil se potencian y encuentran un terreno abonado en un medio tan multidisciplinario, a la vez que confidencial como el medio hospitalario.

Ahora estos dispositivos actúan como intermediarios silenciosos: la información del paciente es enviada inmediatamente al servidor para su almacenamiento y la memoria de los PDA se limpia. De manera similar, los registros visualizados por los médicos en sus PDA nunca se almacenan en éste, produciendo un ahorro importante en la utilización de memoria de almacenamiento.

3. El papel de la PDA en los Sistemas de Información para Enfermería

Las aplicaciones de gestión hospitalaria (que no gestión clínica), han encontrado una buena acogida en la rama de enfermería, y ello tiene su explicación, ya que procesos tales como gestión de camas, dietas, peticiones de material a almacenes, o medicación a farmacia, etc. Todos estos procesos son más sencillos de definir y protocolizar que los sistemas asesores para tomar de decisiones clínicas, o los formativos que corresponderían a un hospital docente y universitario.

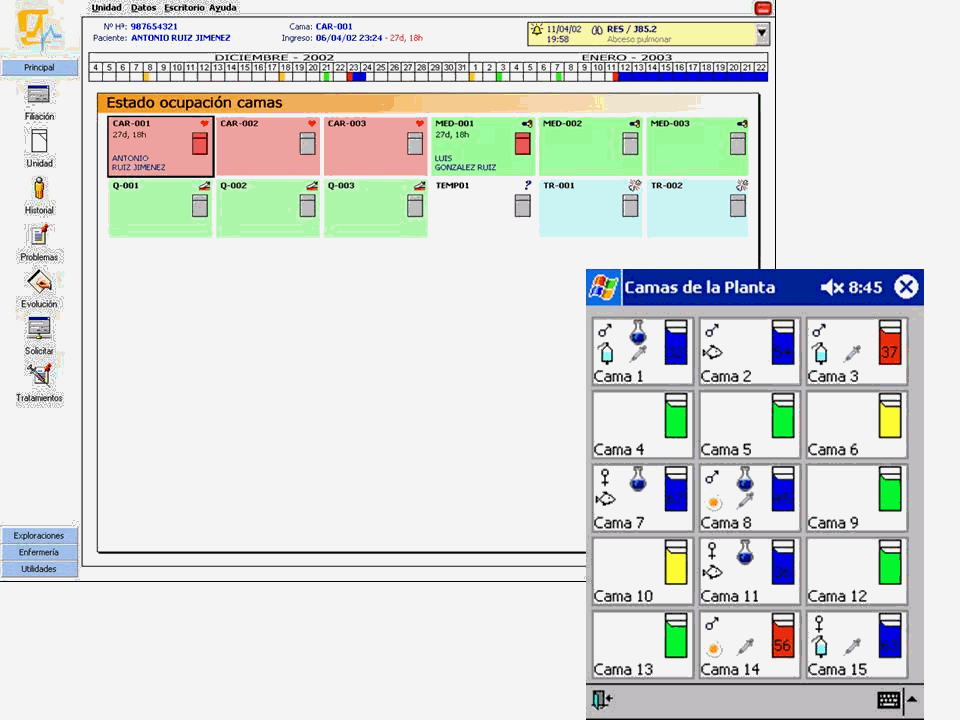
Nuestro Sistema de Información para Enfermería permite desarrollar los estándares de la práctica de enfermería, definiendo los planes de cuidados y coordinando los procedimientos de enfermería, incluyéndose una Base de Datos con diversos catálogos, diccionarios y manuales, y herramientas para el control de las intervenciones de enfermería, mapa gráfico de camas, Planes de cuidados, estandarizados o personalizados por complejidad, hojas de gráficas de constantes, balances, agendas de trabajo, etc.

Fig 1. Mapa de camas. Nótese la coherencia entre ambas representaciones visual

Fig 2. Constantes vitales

En el sistema conviven las estaciones de trabajo tradicionales, ordenadores de mesa, con estaciones móviles, y PDAs para la recogida de datos "a pie de cama", como pueden ser: constantes, evolución o incidencias, debiéndose respetar la coherencia (similitud) entre ambos tipos de interfases tal y como se muestra en la Fig. 1 y 2). Pero a pesar de todo, estos dispositivos son utilizables cuando el volumen de datos a introducir es escaso y sencillo de agrupar. Sin embargo, en el ambiente que hablamos, los datos pueden ser complejos, con una necesidad de recorrer muchas pantallas si la aplicación es completa y teniendo en cuenta además que podría ser posible el completar esos datos de forma obligatoria en el PC.

Debemos ser además realistas y tener en cuenta que el uso de las PDA no es tan sencillo como nos gustaría, y en este caso (como en muchos otros), la aplicación exige una fiabilidad y seguridad absoluta. No podemos permitirnos la introducción de datos erróneos, algo que es más fácil que suceda en una PDA que en un PC normal.

4. Conclusiones

Podemos concluir que, en función de nuestra experiencia, es posible dotar de funcionalidades basadas en PDA para enfermería pero teniendo siempre presente que es necesario realizar una análisis detenido del interfaz de usuario con el fin de dotar de la mayor facilidad posible el trabajo diario con estos tipos de dispositivos y siendo siempre conscientes de que estos dispositivos serán utilizados para tareas concretas, bien definidas, y poco complejas desde el punto de vista de la introducción de datos.

 

Referencias

[1] A. Zarazaga Monzón. "Las PDA en el entorno hospitalario. Mitos y realidades." Informática y Salud, 40 (2003)

[2] F. Gargoulas Falgueras; T. Contestí Coll; A. de la Peña Fernández; M. Cabrer González;
J. Marquès Faner. "Integración de e-Mobility en entornos hospitalarios" Informática y Salud, 40 (2003)

 

Búsquedas en la SEIS
Búsquedas en la SEIS

 

[Qué es la SEIS]

Revista I + S

[Entrada] [Actividades] [Revista I+S] [Solicitud de Inscripción SEIS] [Búsquedas]

Copyright SEIS© 1997-2004.
Última actualización: 04 abril 2004 10:33